
开源邮件营销神器BillionMail:8分钟搭建专属邮件服务器
在数字化营销时代,电子邮件依然是企业与客户沟通的重要渠道。然而,市面上大多数邮件营销平台要么价格昂贵,要么功能受限,要么存在隐私隐患。今天我们要介绍的开源项目BillionMail,将彻底改变这一局面!
什么是BillionMail?
BillionMail是一款开源邮件服务器和邮件营销平台,专为企业和个人设计,帮助用户轻松管理邮件营销活动。无论是发送新闻简报、促销邮件还是交易通知,这个工具都能让你完全掌控邮件营销的每个环节。
BillionMail Banner
核心特性
完全开源 - 无隐藏费用,无供应商锁定
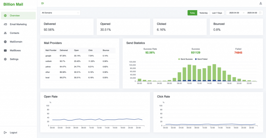
高级分析 - 追踪邮件送达率、打开率、点击率等关键指标
无限发送 - 对发送邮件数量没有任何限制
可定制模板 - 提供专业营销模板并可重复使用
隐私优先 - 所有数据都保存在你自己的服务器上,无第三方追踪
自托管 - 在自己的服务器上运行,完全掌控
三步发送十亿封邮件!
BillionMail承诺:十亿封邮件,任何企业,保证送达。让我们看看如何快速上手:
第一步:安装BillionMail
仅需8分钟,从安装到成功发送邮件!
cd /opt && git clone https://github.com/aaPanel/BillionMail && cd BillionMail && bash install.sh
第二步:连接你的域名
- 添加发送域名
- 验证DNS记录
- 自动启用免费SSL
第三步:创建营销活动
- 编写或粘贴邮件内容
- 选择收件人列表和标签
- 设置发送时间或立即发送

 **观看YouTube演示视频**
其他安装方式
在aaPanel上一键安装
Docker安装方式
cd /opt && git clone https://github.com/aaPanel/BillionMail && cd BillionMail && cp env_init .env && docker compose up -d || docker-compose up -d
管理脚本
BillionMail提供了便捷的管理脚本:
- 查看帮助:bm help
- 查看默认登录信息:bm default
- 显示域名DNS记录:bm show-record
- 更新BillionMail:bm update
在线演示
想先体验再决定?访问BillionMail演示站点:
https://demo.billionmail.com/billionmail
用户名:billionmail
密码:billionmail
WebMail功能
BillionMail集成了RoundCube,你可以通过/roundcube/访问WebMail界面。
为什么选择BillionMail?
大多数邮件营销平台要么价格昂贵,要么闭源,要么缺少关键功能。BillionMail与众不同:
- 成本效益:完全免费开源,无需支付月费
- 完全控制:自托管意味着你对数据有绝对控制权
- 无限制发送:不像商业平台那样限制发送量
- 隐私保护:所有数据都保留在你的服务器上
- 高度可定制:可以根据需求自由修改源代码
应用场景
BillionMail适用于多种场景:
- 电商营销:发送促销邮件、新品通知、购物车提醒
- 新闻简报:定期向订阅者发送行业资讯
- 会员通讯:与会员保持定期联系
- 交易通知:发送订单确认、发货通知等
- 活动邀请:发送会议、研讨会邀请函
技术架构
BillionMail采用现代技术栈构建,确保高性能和可靠性:
- 后端:基于aaPanel的优化架构
- 前端:响应式设计,适配各种设备
- 数据库:支持主流数据库系统
- 安全:内置SSL支持,确保传输安全
安装指南
基础要求
- Linux服务器(推荐Ubuntu/CentOS)
- 至少2GB内存
- 10GB可用存储空间
- 域名(用于邮件发送)
详细安装步骤
- 登录你的服务器
- 执行安装命令:cd /opt && git clone https://github.com/aaPanel/BillionMail && cd BillionMail && bash install.sh
- 按照提示完成配置
- 访问安装完成后的管理界面
常见问题解答
Q: BillionMail支持多大发送量?
A: 理论上无限制,实际取决于你的服务器性能和网络带宽。
Q: 需要专业技术知识才能使用吗?
A: 基本安装只需复制粘贴命令,高级功能可能需要一些技术背景。
Q: 如何确保邮件送达收件箱?
A: BillionMail提供DNS验证和SSL支持,但仍需正确配置SPF、DKIM等记录。
Q: 支持中文界面吗?
A: 是的,BillionMail提供简体中文支持。
同类项目对比
- Mailtrain:
- 特点:专注于邮件列表管理
- 优势:轻量级,易于使用
- 不足:功能相对简单,缺少高级分析
- Mautic:
- 特点:营销自动化平台
- 优势:功能全面,集成CRM
- 不足:配置复杂,资源消耗大
- Postal:
- 特点:邮件服务器解决方案
- 优势:高性能,适合大规模发送
- 不足:缺少营销专用功能
- Sendy:
- 特点:自托管邮件营销工具
- 优势:界面友好,性价比高
- 不足:非完全开源,部分功能受限
相比之下,BillionMail在开源自由度、功能全面性和易用性之间取得了良好平衡,特别适合需要完全控制邮件营销流程的用户。
未来展望
BillionMail作为新兴项目,未来发展潜力巨大。社区计划增加以下功能:
- 更丰富的模板库
- 更深入的分析报告
- 与主流CRM系统的集成
- 自动化营销工作流
结语
BillionMail为企业和个人提供了一个强大而自由的邮件营销解决方案。无论你是小型创业公司还是大型企业,BillionMail都能帮助你以最低成本实现专业的邮件营销。最重要的是,你完全掌控自己的数据和发送流程,不再受制于第三方平台。
现在就访问BillionMail官网开始你的开源邮件营销之旅吧!如果你在使用过程中有任何问题或建议,欢迎加入他们的Discord社区参与讨论。
开源改变世界,BillionMail改变你的邮件营销!

