精彩评论
- 张麻子是杂种(2个月前 (12-09))
从有人以来就没有比张麻子更邪恶 张口闭口为人民,害死几千万人还为人民,为自己的皇位还差不多,...
评:深度解析《让子弹飞》 al2359(3年前 (2023-02-06))
求科学离线插件,谢谢!34401355@qq.com
评:改版梅林固件安装SS【shadowsocks】科学上网插件教程al2359(3年前 (2023-02-06))
求科学离线插件,谢谢!!!
评:改版梅林固件安装SS【shadowsocks】科学上网插件教程
有点像 Dokploy 的平替,看起来不错的多服务器集群化构建与部署的自动化工具,最最最重要的是作者说: ✦ 你可以连接的服务器数量没有限制,以后永远不会有。 ✦ 你可以用于自动化的 API 没有限制,以后永远不会有。 ✦ 这里没有所谓的“商业版”。

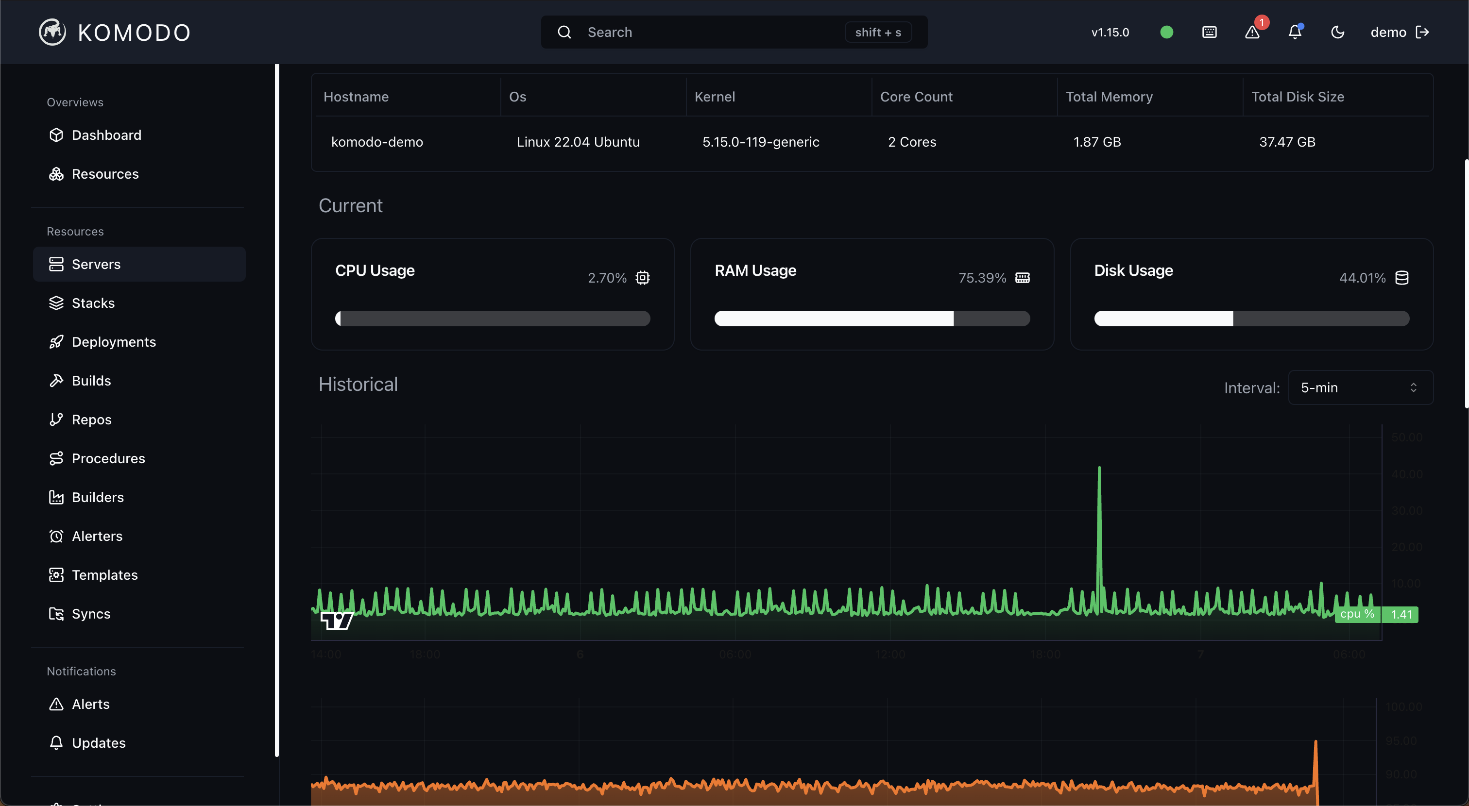
Komodo 是一款網頁應用程序,用於提供管理伺服器、建置、部署和自動化程式的結構。
使用 Komodo 您可以:
您可以連接的伺服器數量沒有限制,而且永遠不會有限制。對於可用於自動化的 API,沒有任何限制,而且永遠不會有限制。這裡沒有「商業版」。
Komodo 在設計上很有主見,並使用docker作為建置和部署的容器引擎。
Komodo 也透過使用->別名來支援podman而不是 docker 。對於 podman 的 Stack / docker compose 支持,請查看podman-compose。感謝您檢查此事。podmandockeru/pup_kit
Komodo 由單一核心和執行外圍應用程式的任意數量的連接伺服器組成。
Komodo Core 是一個託管核心 API 和瀏覽器 UI 的網頁伺服器。使用者與所連接伺服器的所有互動都透過核心進行。
Komodo Periphery 是一個小型無狀態 Web 伺服器,可在所有連接的伺服器上運作。它公開了一個由 Komodo Core 呼叫的 API,用於在伺服器上執行操作、獲取系統使用情況以及容器狀態/日誌。它僅供從核心訪問,並且具有位址白名單來限制允許調用此 API 的 IP。
Komodo 透過核心的 REST 和 Websocket API 公開了強大的功能,使基礎設施工程師能夠以程式設計方式管理他們的基礎設施。有一個rust crate和npm 套件可以簡化與 API 的程式設計交互,但通常這可以使用任何可以發出 REST 請求的程式語言來實現。
Komodo 是一個旨在供眾多使用者使用的系統,無論他們是開發人員、營運人員或管理員。影響應用程式狀態的能力非常強大,因此 Komodo 具有細粒度的權限系統,僅向目標使用者提供此功能。許可系統在許可部分有詳細解釋。
使用者可以使用使用者名稱/密碼或 Oauth(Github 和 Google)登入。請參閱核心設定。
「梦想一旦被付诸行动,就会变得神圣,如果觉得我的文章对您有用,请帮助本站成长」
上一篇:UltraEdit,绿色,破解版,http下载,受不了垃圾百度网盘
下一篇:如何制作 SolusVM 系统所需要的Debian 12 模板中文教材
从有人以来就没有比张麻子更邪恶 张口闭口为人民,害死几千万人还为人民,为自己的皇位还差不多,...
评:深度解析《让子弹飞》求科学离线插件,谢谢!34401355@qq.com
评:改版梅林固件安装SS【shadowsocks】科学上网插件教程求科学离线插件,谢谢!!!
评:改版梅林固件安装SS【shadowsocks】科学上网插件教程