精彩评论
- 张麻子是杂种(2个月前 (12-09))
从有人以来就没有比张麻子更邪恶 张口闭口为人民,害死几千万人还为人民,为自己的皇位还差不多,...
评:深度解析《让子弹飞》 al2359(3年前 (2023-02-06))
求科学离线插件,谢谢!34401355@qq.com
评:改版梅林固件安装SS【shadowsocks】科学上网插件教程al2359(3年前 (2023-02-06))
求科学离线插件,谢谢!!!
评:改版梅林固件安装SS【shadowsocks】科学上网插件教程

在数字化营销时代,电子邮件依然是企业与客户沟通的重要渠道。然而,市面上大多数邮件营销平台要么价格昂贵,要么功能受限,要么存在隐私隐患。今天我们要介绍的开源项目BillionMail,将彻底改变这一局面!
BillionMail是一款开源邮件服务器和邮件营销平台,专为企业和个人设计,帮助用户轻松管理邮件营销活动。无论是发送新闻简报、促销邮件还是交易通知,这个工具都能让你完全掌控邮件营销的每个环节。

BillionMail Banner
完全开源 - 无隐藏费用,无供应商锁定
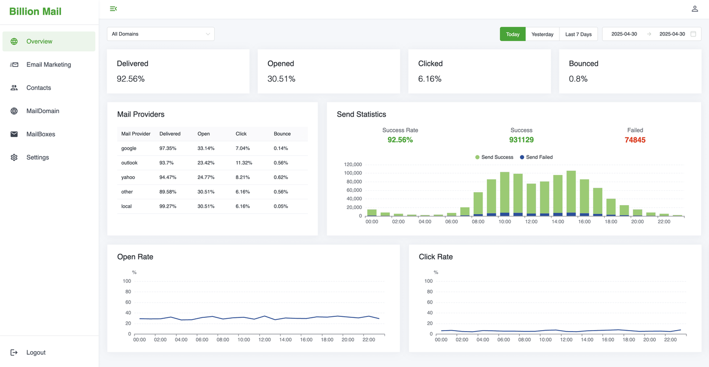
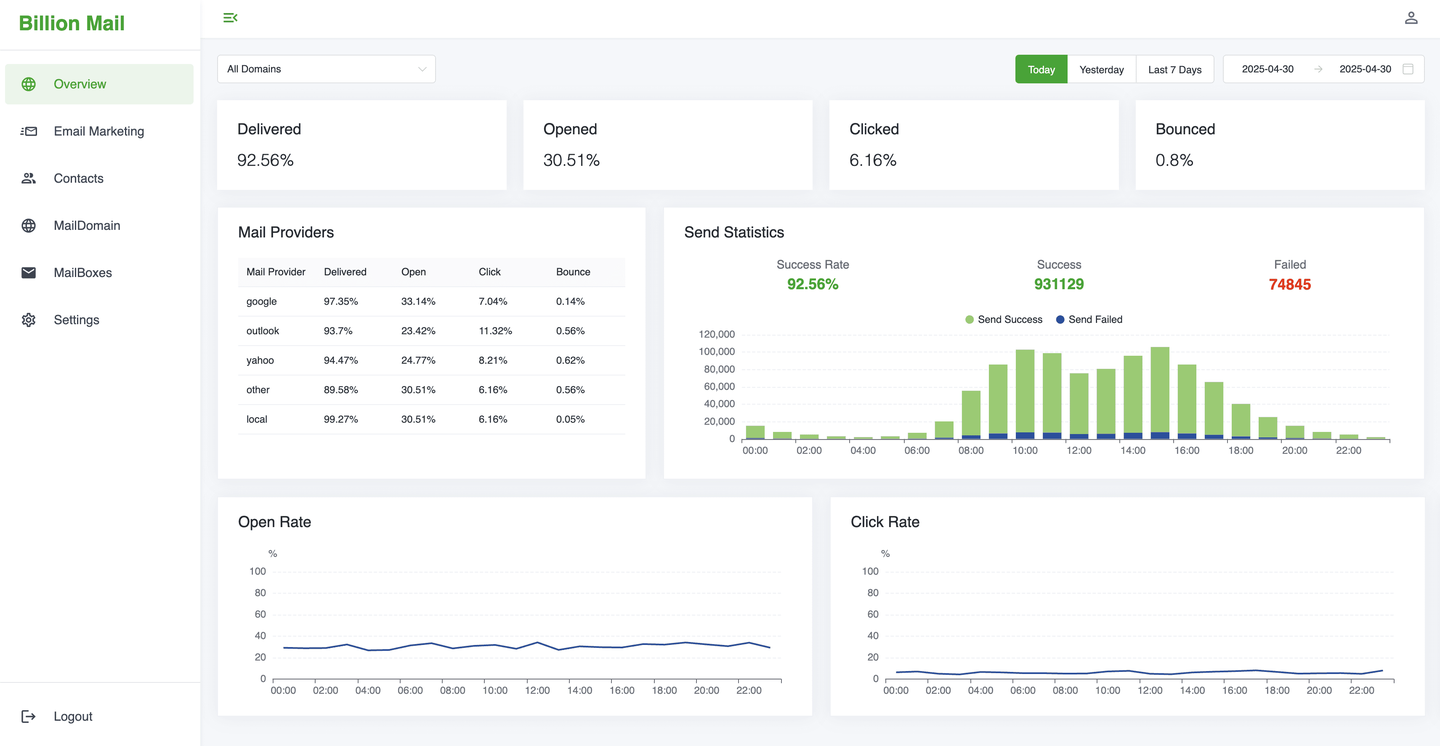
高级分析 - 追踪邮件送达率、打开率、点击率等关键指标
无限发送 - 对发送邮件数量没有任何限制
可定制模板 - 提供专业营销模板并可重复使用
隐私优先 - 所有数据都保存在你自己的服务器上,无第三方追踪
自托管 - 在自己的服务器上运行,完全掌控
BillionMail承诺:十亿封邮件,任何企业,保证送达。让我们看看如何快速上手:
仅需8分钟,从安装到成功发送邮件!
cd /opt && git clone https://github.com/aaPanel/BillionMail && cd BillionMail && bash install.sh

 **观看YouTube演示视频**
Docker安装方式
cd /opt && git clone https://github.com/aaPanel/BillionMail && cd BillionMail && cp env_init .env && docker compose up -d || docker-compose up -d
BillionMail提供了便捷的管理脚本:
想先体验再决定?访问BillionMail演示站点:
https://demo.billionmail.com/billionmail
用户名:billionmail
密码:billionmail
BillionMail集成了RoundCube,你可以通过/roundcube/访问WebMail界面。
大多数邮件营销平台要么价格昂贵,要么闭源,要么缺少关键功能。BillionMail与众不同:
BillionMail适用于多种场景:
BillionMail采用现代技术栈构建,确保高性能和可靠性:
Q: BillionMail支持多大发送量?
A: 理论上无限制,实际取决于你的服务器性能和网络带宽。
Q: 需要专业技术知识才能使用吗?
A: 基本安装只需复制粘贴命令,高级功能可能需要一些技术背景。
Q: 如何确保邮件送达收件箱?
A: BillionMail提供DNS验证和SSL支持,但仍需正确配置SPF、DKIM等记录。
Q: 支持中文界面吗?
A: 是的,BillionMail提供简体中文支持。
相比之下,BillionMail在开源自由度、功能全面性和易用性之间取得了良好平衡,特别适合需要完全控制邮件营销流程的用户。
BillionMail作为新兴项目,未来发展潜力巨大。社区计划增加以下功能:
BillionMail为企业和个人提供了一个强大而自由的邮件营销解决方案。无论你是小型创业公司还是大型企业,BillionMail都能帮助你以最低成本实现专业的邮件营销。最重要的是,你完全掌控自己的数据和发送流程,不再受制于第三方平台。
现在就访问BillionMail官网开始你的开源邮件营销之旅吧!如果你在使用过程中有任何问题或建议,欢迎加入他们的Discord社区参与讨论。
开源改变世界,BillionMail改变你的邮件营销!
「梦想一旦被付诸行动,就会变得神圣,如果觉得我的文章对您有用,请帮助本站成长」
上一篇:美国,IDC,独服,母鸡,推荐,Cloudnium,达拉斯,独服 Promo 最低 $59每月
下一篇:SolusVM1.29版本,CentOS7.9太老了,LinuxWord破解版安装脚本,以及示范教材
从有人以来就没有比张麻子更邪恶 张口闭口为人民,害死几千万人还为人民,为自己的皇位还差不多,...
评:深度解析《让子弹飞》求科学离线插件,谢谢!34401355@qq.com
评:改版梅林固件安装SS【shadowsocks】科学上网插件教程求科学离线插件,谢谢!!!
评:改版梅林固件安装SS【shadowsocks】科学上网插件教程